ProxMenux Monitor : le dashboard Proxmox qu’il manquait à ton homelab
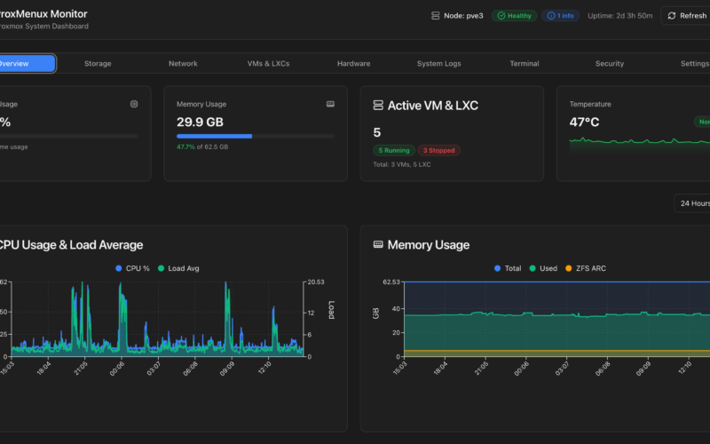
ProxMenux Monitor transforme le monitoring Proxmox avec un dashboard web moderne sur le port 8008. Installation en une commande, logs en direct, backups PBS,…
ProxMenux Monitor transforme le monitoring Proxmox avec un dashboard web moderne sur le port 8008. Installation en une commande, logs en direct, backups PBS,…
J'ai intégré ma cave à vin Haier HWS34GGH1 dans Home Assistant via le fork gvigroux/hon. Guide complet pour migrer depuis Andre0512/hon en 2026.
Beszel : monitoring léger des métriques système (CPU, RAM, réseau, disques) pour son cluster homelab. Hub/agent, alertes, 5 minutes d'install.
Retour d'expérience : transformer un Intel NUC en kiosque tactile UniFi 24/7 sous Proxmox. iGPU passthrough, VBT, USB-C tactile et pilotage DPMS via Home…
Installer Immich en Docker sur Proxmox : héberger ses photos localement. Migration Google Photos, app mobile, reconnaissance faciale, backup.
Guide débutant pour créer VMs et containers LXC sur Proxmox VE. ZFS, templates réutilisables, snapshots, bonnes pratiques dès l'install.
Installer Nginx Proxy Manager en Docker pour un reverse proxy HTTPS. Let's Encrypt automatique, domaines .home, sécurité. Guide débutant.
Installer Zigbee2MQTT en Docker sur Proxmox (sans passthrough USB dans la VM HA). MQTT, intégration Home Assistant, guide complet.
Installer AdGuard Home en Docker pour bloquer publicités et trackers sur tout le réseau. DNS rewrites, intégration UniFi UDM SE, statistiques.
Mes meilleures automatisations Home Assistant : volets selon la position du soleil, mode cinéma, intégration Tesla. Tout en YAML pur.



